
![]()

以"平台+生态"模式重构医疗价值链,打造智慧医院数字底座
响应"健康中国2030"战略,构建符合三级等保的智慧医疗基础设施。
电子病历系统功能应用水平分级评价六级达标体系
集成15+医疗子系统(HIS/EMR/PACS等),日均处理数据量≥50TB
![]()
支持11类临床文档自动结构化(CCD/CDA标准)
诊疗方案推荐与指南符合度94.7%
实时质控点覆盖18类286项,缺陷识别率99.1%
提供100+标准科研数据集,数据提取响应<30s


冷热数据分层存储,调阅响应时间<1.5s
集成12个CFDA认证AI模型,平均灵敏度97.2%
5G环境下远程会诊延迟<80ms
建立10万+标注病例的影像特征库
![]()
患者全流程数据采集覆盖率100%
用药推荐系统覆盖8000+药品,相互作用识别率99.4%。
术后随访自动化率92%,并发症预警提前量72h
接入20+认证DTx产品,疗效数据回传率98%


在线问诊响应时间< 30秒,处方流转成功率99.9%
健康风险评估模型周级迭代更新。
自然语言理解准确率92%,问题解决率89%。
发现节约成本的机会,整合支出,并从供应商处获得更大的价值。
![]()
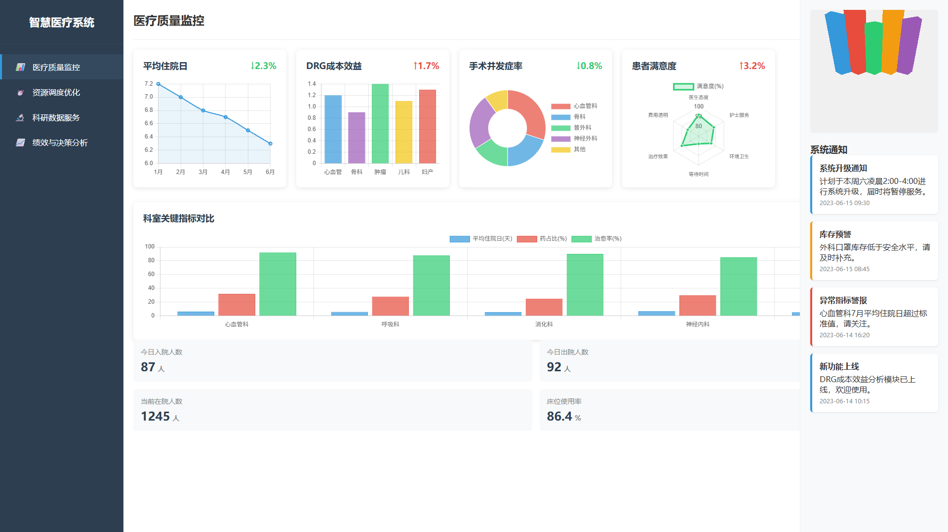
关键指标(如平均住院日)实时仪表盘。DRG/DIP成本效益分析。
手术室、床位智能排班算法。耗材供应链库存预警。
去标识化数据提取,支持临床研究。自然病程预测模型训练平台。
科室/医生KPI多维度统计。基于大数据的运营决策建议。
